Message Delivery Application by Vinay NarasimhamurthyMessage Delivery Application by Vinay Narasimhamurthy

Message Delivery Application

Vinay Narasimhamurthy

Vinay Narasimhamurthy

Project Overview
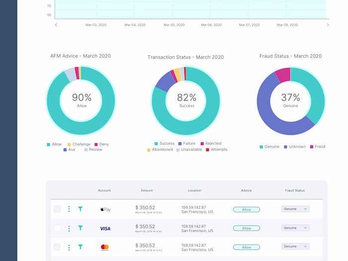
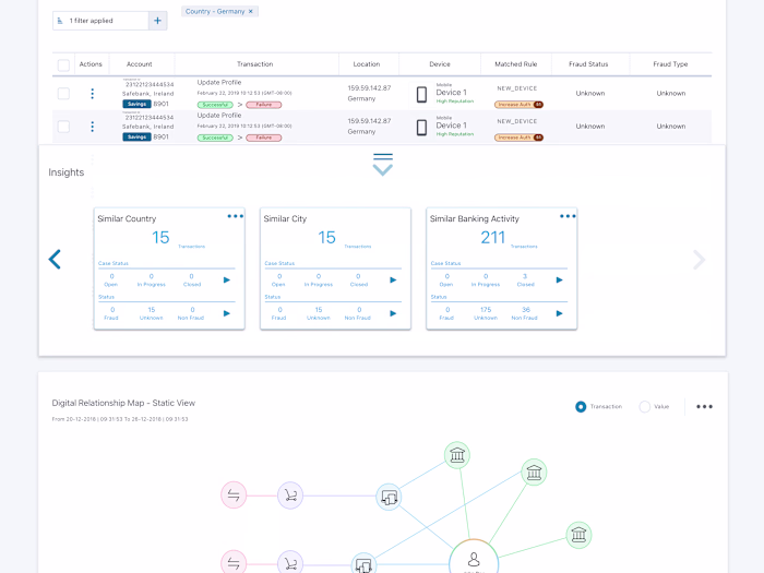
Message Delivery Application [MDA] is an internal tool that is used in the delivery of sensitive content as a text message or an email to our customers. On a typical day, millions of messages are sent to customer's mobile number or email address so that they can authenticate their online transactions. MDA exposes an administration console to our internal team to help configure the service and ensure its smooth running always. We wanted to provide a facelift to the administration console by suggesting a new layout and colour scheme, along the way we simplified certain existing workflows.
My Contributions
I worked with the Product Management and Business Owners to define a new product vision and strategy. I led the UX team to define the UX strategy and designed concepts that would help sell the new vision. The UX team came up with mockups. The vision was communicated to the stakeholders and was very well received in our release planning activities.
Like this project

Posted Jun 15, 2024

Message Delivery Application [MDA] is an internal tool that is used in the delivery of sensitive content as a text message or an email to customers

Likes

0

Views

0

Clients

Automic