BATS Crypto Tax Investigation by Rob SuckleyBATS Crypto Tax Investigation by Rob Suckley

BATS Crypto Tax Investigation

Rob Suckley

Rob Suckley

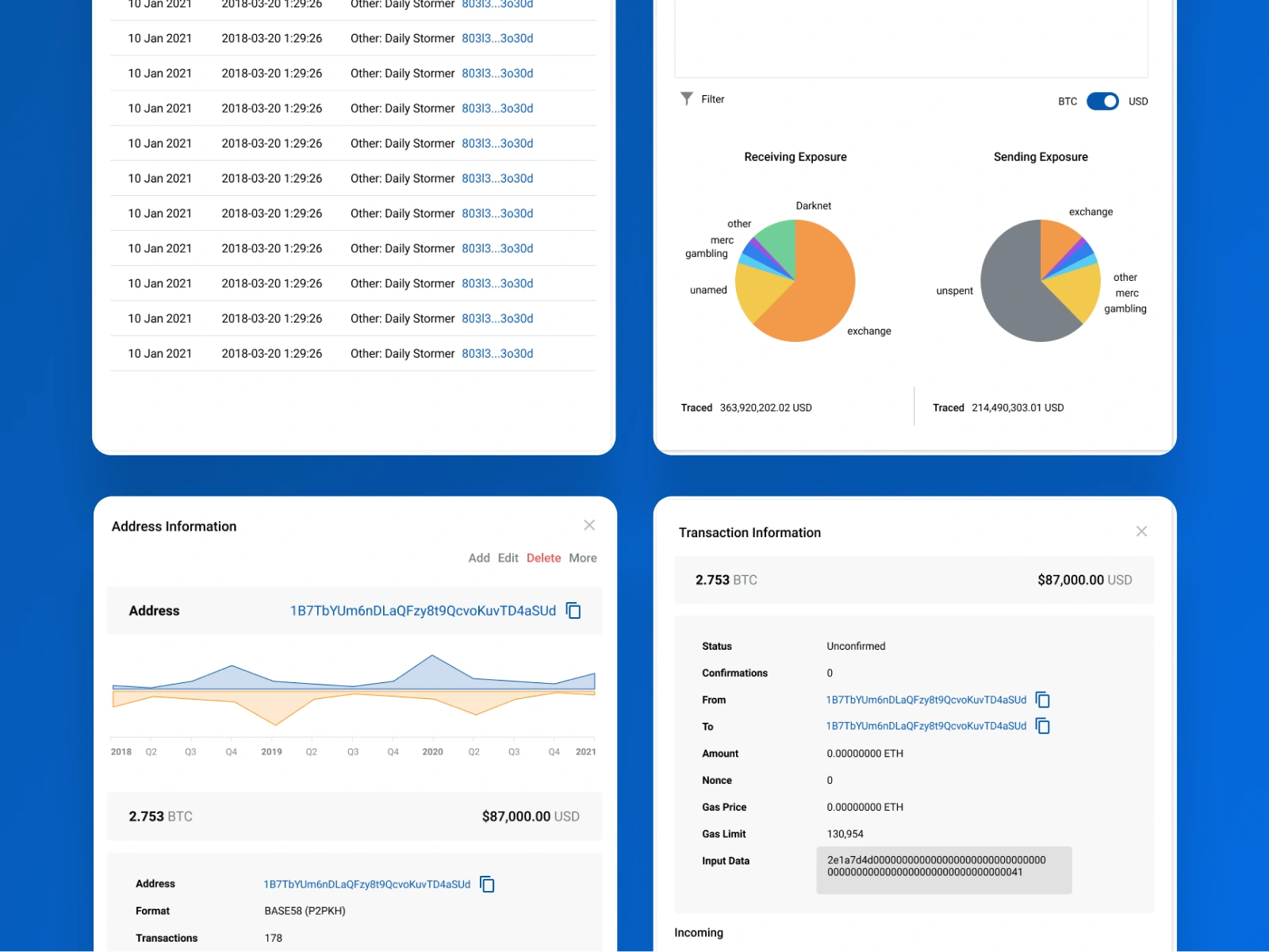
BATs is a blockchain investigation platform used by law enforcement and forensic analysts to trace crypto transactions across wallets, exchanges, and blockchains.

PROBLEM

Investigators faced fragmented workflows, poor visibility across data sources, and difficulty tracing suspicious activity. The platform needed a UX overhaul to support complex investigations at scale.

ROLE

As lead UI/UX designer, I redesigned core workflows and interfaces, collaborating with product and engineering teams to deliver a scalable, investigation-friendly experience.

KEY WORK

• User research and workflow mapping • Wireframes and high-fidelity UI • UX for forensic tools and transaction tracing • Revamped navigation and filters • Component-based design system in Figma
text

SOLUTION

A unified dashboard enabling investigators to link wallets, flag suspicious patterns, and trace assets across chains. Improved filtering, AI-assisted gap detection, and CSV/subpoena import tools streamlined casework.

IMPACT

Boosted speed of investigations by reducing cognitive load, easier workflows which reduced user errors.
Like this project

Posted Mar 31, 2026

BATs is a blockchain investigation platform used by law enforcement and forensic analysts to trace crypto transactions across wallets, exchanges, blockchains.

Likes

1

Views

0

Timeline

Jan 30, 2023 - Jan 31, 2025

Clients

ZenLedger