Trident AUV(autonomous underwater vehicle) GUI is a desktop operator dashboard that connects to an AUV telemetry source and provides live monitoring, control, and visualization of the vehicle in real time.
Real‑time status: shows numeric readouts for thrusters, yaw/pitch/roll,...
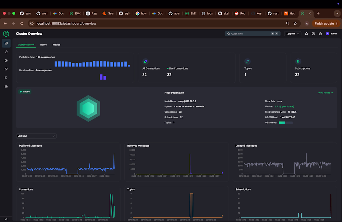
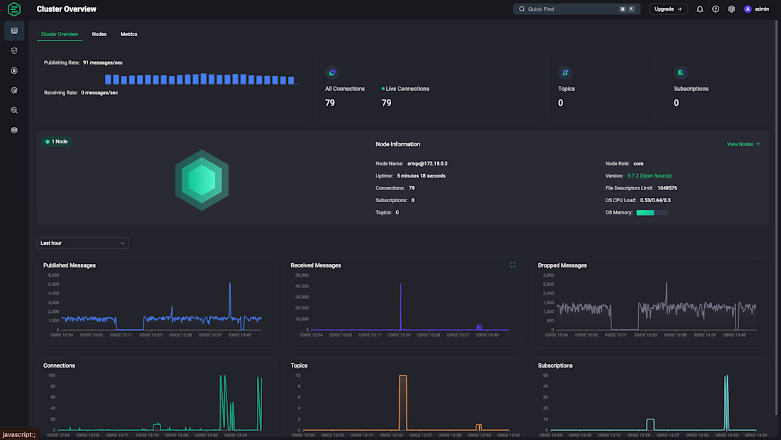
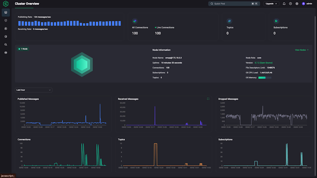
AegisGate is an asynchronous, high-performance MQTT proxy built in Rust, designed to protect downstream IoT brokers (like EMQX) from malicious actors and traffic surges.
Acting as a secure perimeter, it performs deep packet inspection, strict protocol validation, and per-IP rate...