Ready for work
Wellington is ready for their next project!
Florianópolis, Brazil
Amazon EC2
DevOps Engineer
Linux
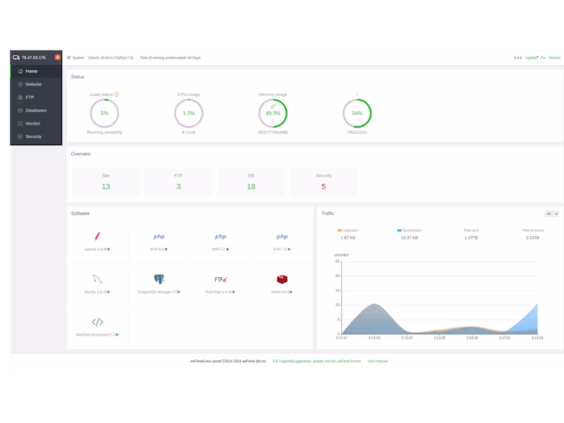
I will create your own web server
Contact for pricing
AWS
Fullstack Engineer
Frontend Engineer
+5
Web Development Services