PADMANAVA PARUI's Work | ContraWork by PADMANAVA PARUI
PADMANAVA PARUI

PADMANAVA PARUI

Full-Stack Dev | React, Node & FastAPI | Fixing bugs fast.

New to Contra

PADMANAVA is ready for their next project!

Cover image for Economic Intelligence Dashboard: Predictive Modeling
Economic Intelligence Dashboard: Predictive Modeling & Real-Time Visualization: Architected a high-fidelity full-stack platform designed to aggregate and visualize macroeconomic indicators from the World Bank Open Data API. This project combines live data orchestration with machine learning to provide predictive insights into global GDP, inflation, and labor trends. Technical Deep-Dive: Data Pipeline: Engineered a Python/Flask backend to normalize and serve real-time macroeconomic data, ensuring consistent data structures across diverse international sources. Predictive Analytics: Implemented a regression-based forecasting tool that utilizes historical time-series data to project future GDP growth with interactive user-input variables. Geospatial & Statistical UI: Developed a responsive frontend using React and Leaflet.js, featuring dynamic map hotspots and complex statistical overlays using Plotly. Insight-Driven Design: Optimized the platform for data storytelling, allowing users to reveal hidden correlations between variables like inflation and unemployment through interactive scatter plots.
0
21
Cover image for Enterprise News Aggregator: Clean Architecture
Enterprise News Aggregator: Clean Architecture & State Orchestration: Architected a production-ready news aggregation platform using Flutter and Dart, centered on strict Clean Architecture principles and the MVVM pattern. This project serves as a blueprint for scalable, decoupled application design, featuring an event-driven state management system (BLoC). Technical Deep-Dive: State Orchestration: Leveraged the BLoC pattern to handle complex UI states, ensuring a strictly reactive and predictable data flow. Scalable Architecture: Implemented a decoupled Data Layer with the Repository Pattern, allowing for seamless swapping of data sources (e.g., GNews, NewsData) without affecting business logic. Advanced Networking: Engineered a robust networking layer using Dio, featuring custom interceptors for error logging and automated retry logic. Optimized UX: Developed a "Smart Search" functionality with debouncing to minimize API overhead and improve client-side performance.
0
27
Cover image for Autonomous Task Orchestration & Power
Autonomous Task Orchestration & Power Grid Simulation Engine:
0
40
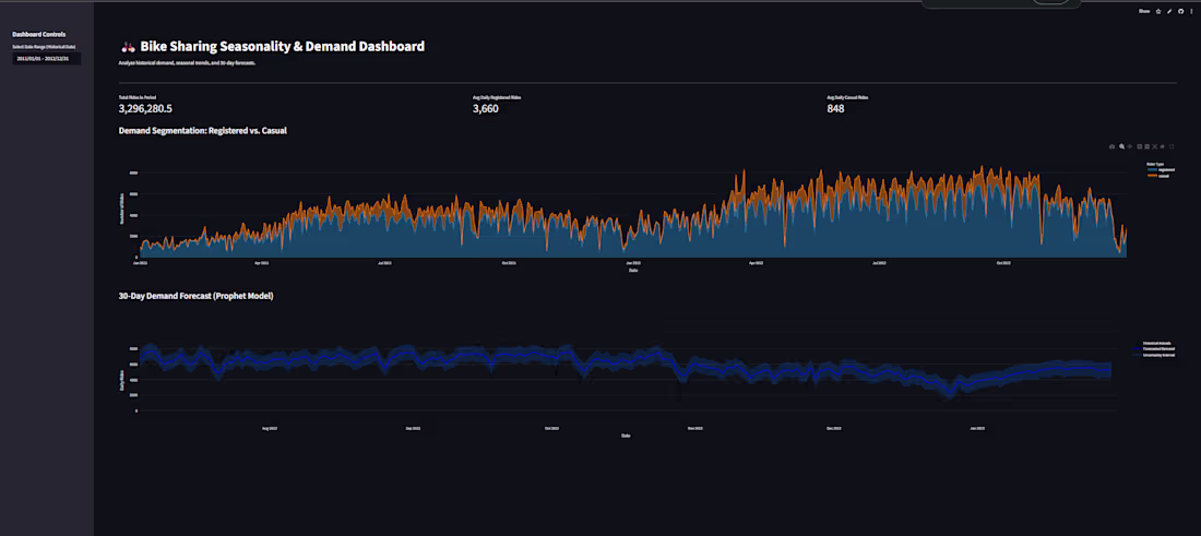
Cover image for B2B (Bike Sharing) Demand Forecasting
B2B (Bike Sharing) Demand Forecasting & Seasonality Engine
0
47