ABRA Flexi system design by Lukáš ZaržickýABRA Flexi system design by Lukáš Zaržický

ABRA Flexi system design

Lukáš Zaržický

Lukáš Zaržický

About company

ABRA Software is a leading Czech provider of ERP solutions, helping businesses streamline operations like finance, inventory, and production. Serving a diverse range of clients from SMEs to large corporations, ABRA is known for innovative, reliable tools that drive efficiency and growth.

My work

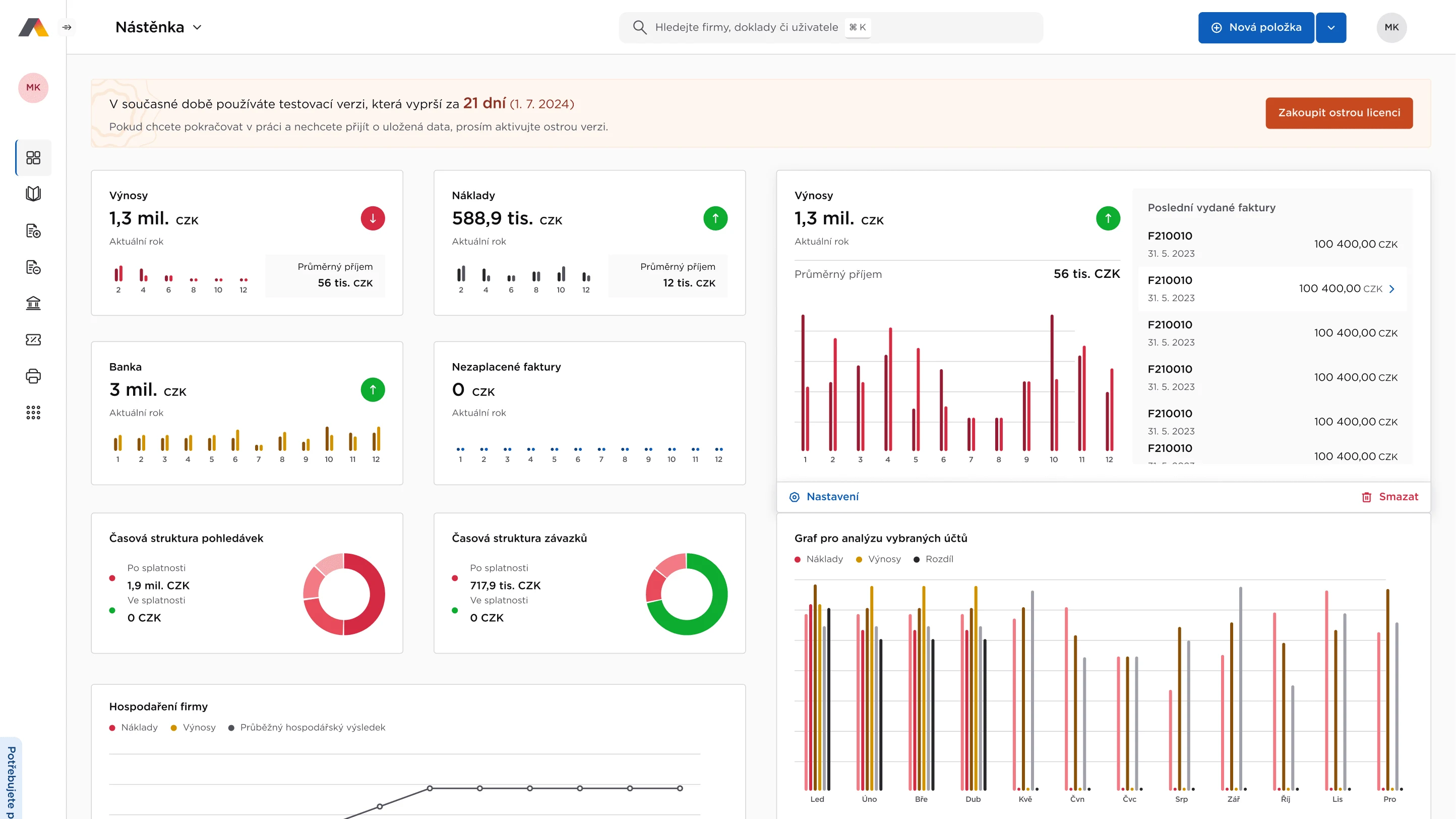
I led the transformation of ABRA’s flagship desktop app, Flexi, into a modern web-based platform now used by 15,000+ active users monthly. This migration improved usability, introduced cross-device accessibility, and streamlined workflows.
To ensure consistency and scalability, I developed a design system that now powers the UI across all ABRA applications, accelerating development and enhancing the user experience. My work modernized Flexi and strengthened ABRA’s position as a leader in enterprise software innovation.
Like this project

Posted Jan 3, 2025

Transformed ABRA’s desktop app into a web platform with 15,000+ users and built a scalable design system for consistent, efficient, user-friendly apps.

Likes

0

Views

5

Clients

Abra Software AS