Josh Singer
Data Analyst
Data Engineer
Google BigQuery
Metabase
SQL
E-Commerce
Posted May 6, 2025
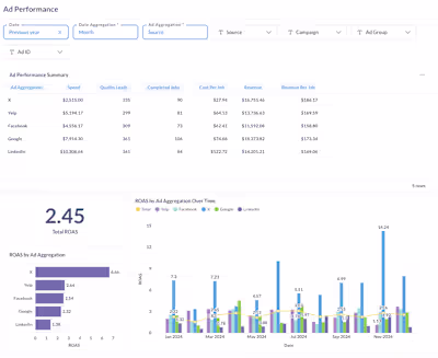
Visualized customer trends to allow a SaaS company to quickly identify top and bottom performers
0
Data analyst building dashboards you'll actually use