Web-Based System for Remote Vehicle Data Collection

Joshua

Joshua Valle

Author

Date of Award

Spring 2023

Department

Computer Science & Mathematics; College of Arts & Sciences

Advisor

Dr. Vitaly Ford

Abstract

This program collects vehicle data using an OBD-II device called Carloop that is plugged into the vehicle's diagnostic port. The device executes our code, which then communicates with the vehicle's onboard computer to collect data such as engine RPM, vehicle speed, fuel level, and other diagnostic information. This data is then sent over WiFi to Particle’s Cloud, which is a platform for managing IoT devices.
Integrations set up on Particle take care of sending data to our InfluxDB Database, which is hosted on our own cloud-based machine. InfluxDB is a high-performance time-series database that is optimized for storing and querying large amounts of time-stamped data. We chose InfluxDB because it is well-suited for storing the real-time data generated by our program.
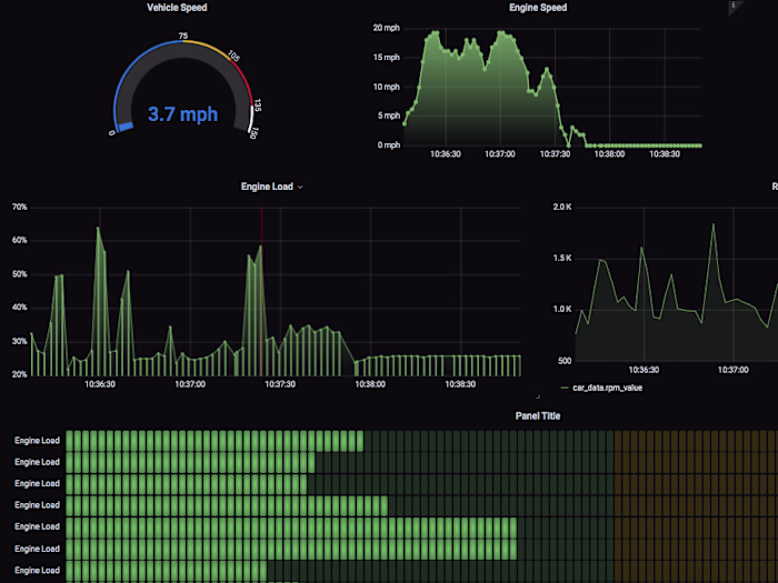
We then use another service on the same cloud machine, Grafana, to visualize our data. Grafana is an open-source platform for creating interactive dashboards and visualizations. We use Grafana to create custom dashboards that display real-time vehicle data in an easy-to-understand format.
Overall, our program allows us to collect, store, and visualize real-time vehicle data using Carloop, Particles Cloud, InfluxDB, and Grafana. This allows us to monitor the performance and health of our vehicles in real-time, and make data-driven decisions for any vehicle.
Like this project

Posted Dec 1, 2025

Developed a system for remote vehicle data collection and analysis using Carloop and cloud services.

FiveM (GTA) Customer Server Development & Scripting Develope...
FiveM (GTA) Customer Server Development & Scripting Develope...
Real-Time Face Detection & Recognition System Developed a ro...
Real-Time Face Detection & Recognition System Developed a ro...
Low-Level Schematic of Developing a Web-Based System for Rem...
Low-Level Schematic of Developing a Web-Based System for Rem...