Contra - A professional network for the jobs and skills of the futureExpert Time Tracking Setup with Advanced Data Visualization
The network for creativity
Join 1.25M professional creatives like you
Connect with clients, get discovered, and run your business 100% commission-free
Creatives on Contra have earned over $150M and we are just getting started
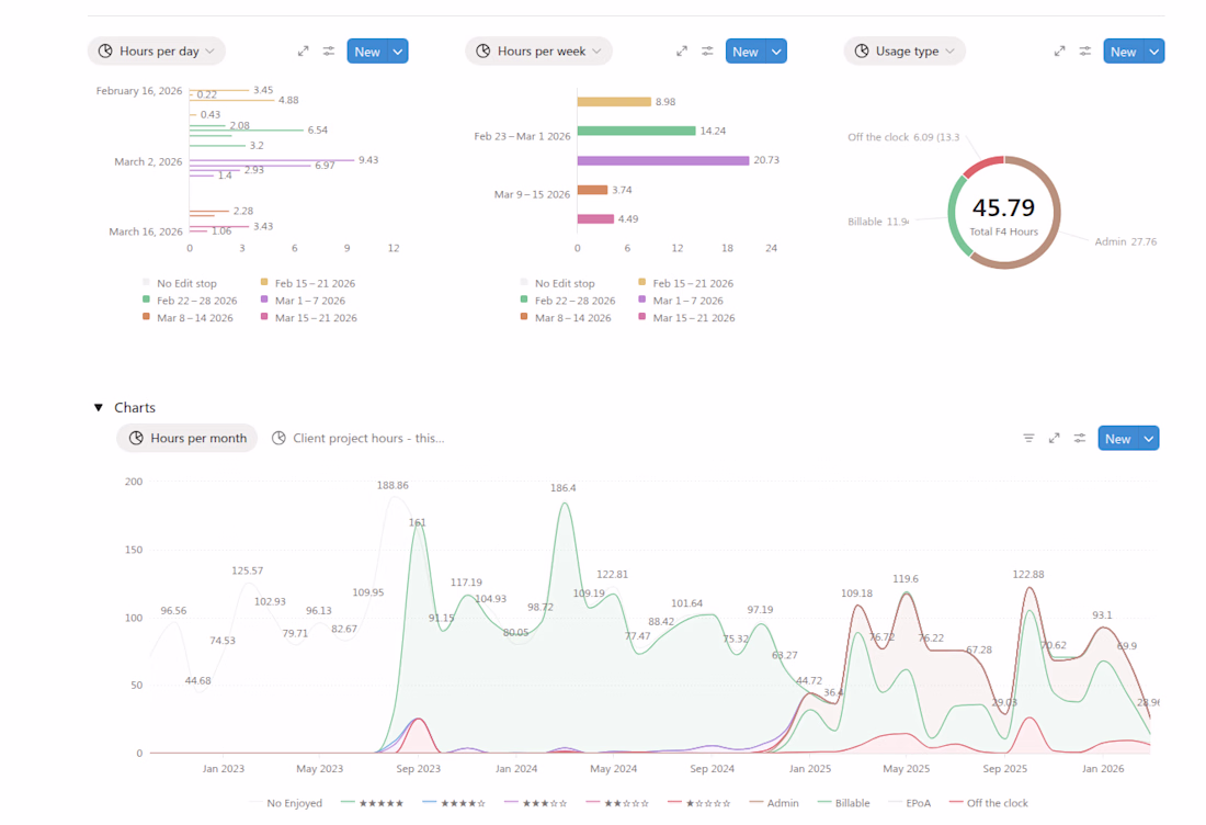
Create a comprehensive time tracking setup including data visualisation
Post image
Back to feed
The network for creativity
Join 1.25M professional creatives like you
Connect with clients, get discovered, and run your business 100% commission-free
Creatives on Contra have earned over $150M and we are just getting started