
Setting up Cold Email Outreach for your Business
Starting at
$
50
About this service
Summary
What's included
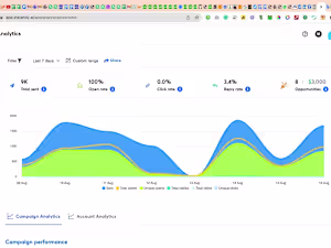
Email Outreach services
Successfully run outbound email campaigns using Instantly AI. Maintain high email deliverability rates. Write engaging and effective email copy. Achieve the targeted number of appointments set."
Example projects
Duration
1 day
Industries